学校工厂空气能热水工程要求,改变学校工厂传统锅炉加热设备、电加热设备、太阳能加热设备,运行费用昂贵的现状;对能源利用率要求高,环保要求高且需要尽量减少运行费用;要安全可靠、水温稳定,波动小,控制简单。

学校工厂空气能热水工程特点:供水地点根据校方或厂方要求集中定点供水(公共浴室)或是对各个宿舍供水,用水浪费情况比较严重,用水人数比较稳定,用水时间集中,施工安全度要求较高。

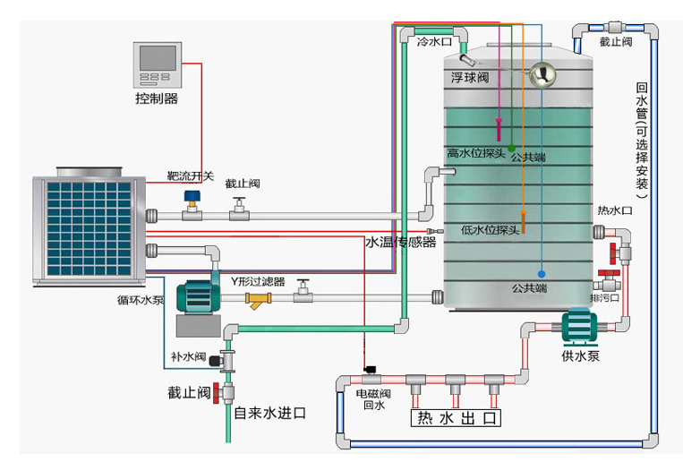
milan米兰空气能热泵热水工程解决方案,没有安装IC卡按50~100L/人设计。装有IC卡,水控按25L/人设计。需要用专门的用水控制端口进行控制,例如水票、IC卡等,避免出现用水时间靠后的学生或工人无水可用的情况,设计定时功能,定时供水。所有年级组内部装有漏电保护系统,尽量安装在人员不能触及的地点或者用栅栏隔离。





